
Israel’s inflation is 1.8%/yr. Israel’s broad money supply is growing at 8.1%/yr. That's WITHIN Hanke's Golden Growth Rate range of 7.7%-9.7%/yr, a rate consistent w/ hitting Israel’s 1%-3%/yr inflation target. THE INFLATION STORY = A MONEY SUPPLY STORY. https://t.co/CWltetUlYU
Since my client warning, VIX has risen 70%. and because I warned two weeks ahead that IRAN RISK IS NOT PRICED IN, clients got to take full advantage of every dollar of the largest weekly gain on record in data going...
Chinese PV Industry Brief: Polysilicon prices slide amid low operating rates #energysky -- via pv magazine global: https://t.co/JsM63FU7l1
If you are a long-short equity fund thinking about ways to adopt an agentic approach, I encourage you to think about building a systematic short book. 1) Good shorts tend to rhyme more than good longs and and so are fertile...

Mexico’s inflation is 3.8%/yr. Mexico’s money supply (M4) is growing at 9.2%/yr. That's WITHIN Hanke's Golden Growth Rate of 7.3%-9.3%/yr, a rate consistent w/ hitting Mexico’s 2%-4%/yr inflation target. THE INFLATION STORY = A MONEY SUPPLY STORY. https://t.co/jQ05GUvmPW

Look at how much US AI supercomputer cluster capacity was planned for/installed in UAE and Saudi Have not seen any strategists discuss yet what this means for US v. China AI race Seems important. Thoughts? https://t.co/23plcm9k0V

The Crude Oil ETF spiked 33% over the last week, the biggest weekly gain in its history. This was a 6-sigma event, which (assuming a normal distribution) is only supposed to occur once every 4,039,906 years. So we shouldn't see another spike...

No Place To Hide.... 10 of the 11 Equal Weight $SPY sectors were down this week. 9 of 11 down more than 1%...... https://t.co/tpTJaIDGL3

The $VIX: $VXV ratio spiked to 1.07 on Friday. That's the biggest volatility spike since the April 2025 crash low. Last March it had an initial spike to 1.08, dropped to 0.90, then spiked to 1.27 in April, but this...
Stocks Bitcoin Real Estate Businesses Private Equity Buy talent Invest in skillsets/education Provide value to marketplace Income to passive investments Aggressively maximize the tax code That’s my blueprint to $100M. Don’t overcomplicate the game.

Market stress is surging at a rapid pace: The spread between the average 9-month volatility of S&P 500 stocks and the S&P 500 index's 9-month volatility is up to 18 points, the highest since 2008. This spread has DOUBLED over the last...

$MSFT - After almost hitting its 200 week MA last week we had a bullish reversal this week so I don't expect it to hit the 200 week MA anymore in March. An intermediate term low is probably in but...

Jerome Powell warns the U.S. is on an unsustainable fiscal path, with national debt growing faster than the economy. Investors, learn how this affects the stock market, portfolio risk, and long-term wealth building. Smart value investing can protect your financial...

High yield credit (HYG) down 0.5% on March 6th. When junk bonds sell off alongside equities, it means credit markets are sniffing out real economic stress, not just a volatility event. Watch HYG. It leads. Always. https://t.co/HpbzOsBALw

One interesting thing I noticed in Friday’s EOD option chain for Nifty50 (10 Mar expiry)...🤔 >> Look at the marked Option, closing around ₹439.85. Based on basic OTM risk premium / volatility structure, this option’s theoretical fair value appears much higher... >>...

Only two sectors green on March 6th: Consumer Staples (+0.4%) and Energy (+0.2%). Tech -2.1%. Discretionary -1.8%. Financials -1.3%. When people buy Cheerios and oil but sell everything else, you're not in a growth scare. You're in a survival trade. https://t.co/8RrBLVWIBN
So the longer the Iran conflict lasts... 1. The longer oil prices are higher 2. The longer the Trump admin allows Russian oil to be sold without sanctions 3. The more financial firepower Russia has to support Iran to prolong the conflict ...rinse and...
Sentiment extremes often precede reversals - but it's never as easy as it sounds. See IGV from Jan-Feb.
Here is an interview I did recently: The Systematic Trading Blueprint with Steve Burns https://t.co/EX1CEF4BPd

GS equity sentiment still near the flat line.. can't take much signal from that https://t.co/ySSxmcNywv

VIX closed at its highest since the Apr'25 tariff (and above the +1 StD level).

Goldman sticking with a 7600 YE SPX target... I give it 4 weeks before we start seeing estimate cuts across the street https://t.co/DsTzT8zbEO

$XLE vs. $SPY - Forward returns for the S&P 500 pretty bumpy when energy is outperforming this much.... https://t.co/Cp4GQFvRq3

S&P 500 sector valuations... Industrials a nosebleed 26x P/E Staples same as Info Tech https://t.co/p5OdBIqFE8

Most traders see price stretch and immediately try to fade it. Big mistake. Sometimes that move isn’t exhaustion… it’s price discovery. The Price Wave Deviation Bands help you see the difference between rotation and expansion so you stop fading the wrong moves. Full class now...

Down, down, down... Russell 2000 CY EPS growth estimate now below 50%.. it was > 60% coming into the year $RTY $IWM GS https://t.co/qDC1XXP7cq

BofA: Signs of capitulation: a record proportion of clients are more bullish than their advisors https://t.co/ZGEXCrToNB
2 in 3 households own a home, yet most have no idea how homeownership taxes work. If you own a home (or plan to), here are some tax tips that will save you thousands:

Russell 2000 down 2.3%. Small caps are the canary. They need cheap credit, domestic demand, and labor stability. They have none of those right now. If you're waiting for small cap leadership to confirm a bull market, you'll be waiting a while. https://t.co/mDOKLhcosE
If you saw the BlackRock headline this week and your first thought was "should I be worried about my own investments," you're not the only one. But the thing you're worried about probably isn't what you think it is.

$RSPD vs. $RSPS - So Many charts look like this..... Annoying range.... Failed Breakout..... Successful Breakdown.... Messy Action Below the 200 Day..... https://t.co/uh2qn4kI15
Dragonfly Capital - What to expect from the stock market this week https://t.co/SCdJB4qg8A $SPY $IWM $QQQ $GLD $TLT and more

This is why your housing is so expensive Not Blackstone, not "greedy landlords" Just your mom, dad, & neighbors voting for NIMBY local politicians who then prevent housing from being built That's why you pay tens of thousands of dollars more than...

Sensitivity to OIL price spikes JPMAM Sensitivity to GAS price spikes China is more insulated on both charts than you might have suspected https://t.co/OJm0FMOcmF
The greatest trick the market plays on beginners is making you think luck is skill. It waits for you to double or triple down on your next bet and then it teaches you your first lesson.
Iran war headlines will be in focus this week but US inflation will also be front and center. Here are the reports to watch 👇 🇺🇸 US -CPI -Personal Income/Spending -UMich Sentiment Index -Durable Goods -Housing Data 🇪🇺 EZ -EZ & GE IP -GE Trade 🇨🇦 CA -Jobs -Trade

News flow keeps getting worse, yet the Nasdaq 100 keeps on trading sideways. The pressure in this range is building. We discuss timeframes, risks, and positioning heading into next week. 📺 Watch here: https://t.co/nt5IS0fbSr $SPY $QQQ $USO $VIX $IGV https://t.co/YWkFBr5Z2s

Something really unusual happened yesterday. While oil was pushing above $90 per barrel, the Dollar fell. That's very significant because we'd normally expect to see the oil spike drive the Dollar higher. We've transitioned back into a weak Dollar world... https://t.co/2nXDj5db75...

In the space of one week, we've gone from everyone saying oil prices would barely move to now everyone falling over themselves predicting $100 oil. Whatever. I don't think that's where the trade is. The trade is in the Dollar,...

Seth Klarman: “The most important thing in investing is to have a margin of safety.” Takeaway: Buy with protection built in. Most investors lose money before they even buy.

How to actually trade Institutional Market Structure📊 Market Structure ITR 📊 Market structure ITH/IT'LL Confirmations📊 Market structure. Sycle 📊 Institutional 📊 Step 3- Fair value GAP OUT 📊 Market structure. ITH/IT'LL 📊 Market structure. STH, STL 📊 Market structure. STR 📊

In trade-weighted terms, the Yen is lower now than mid-2024 when Japan intervened to prop it up. Japan's high public debt is a terrible weakness. When unexpected shocks come along - like war in Iran - its hands are tied...
She had $1.2 million in cash. Three years. Waiting for the "right time" to invest. She thought cash was safe. Zero risk. She didn't realise she was already taking the biggest risk of all.
STRAIT OF HORMUZ re-opening is central to any effort to prevent another spike in oil prices: https://t.co/hWRuSylzaC

$Silver - Had a bearish reversal at the yearly R1 pivot and ended the week with a bearish engulfing candle. The Odds favor further downside to the 20 week MA as it had after the January top. In any case,...

$Gold - Surprisingly, despite the war in the middle east it closed the week lower. However, it held above the yearly R1 pivot at 5043, and unless it closes below it next week I still expect gold to make a...
I've always been a conviction investor, but I have evolved in how I define "high conviction" and how it is expressed within my portfolio. When most investors hear high conviction, they think of high concentration. To them, concentration means making...

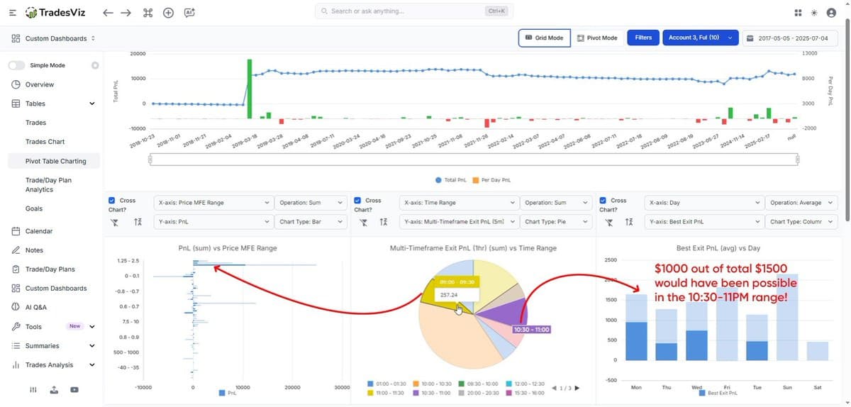
"67% of your potential profit was hidden in a single 30-minute window each day." How do you get such stats? You need a powerful trading journal: https://t.co/Tv7Ihsxugk. Check the example below. 👇 This isn't luck. 🙂 ✅ It's deep data analysis made simple. @TradesViz's Multi-Timeframe...
Not this shit again. 1st of all, this oil spike isn't more acute than 2022. In 2022 crude oil reached $129. Currently it's at $91 only. Secondly ,every time SPX is down 1%+ on Friday the usual suspects come up...

As a global forecaster, I’ve been closely watching the escalation dynamics around the Iran–Israel war. Subscribers to my research have already been tracking this trajectory, but for those following events more broadly, here are my key predictions for how this conflict...